Further Contributor: Kenneth Bouchard
The three predominant objectives of the Cisco Safety Operations Centre (SOC) at GovWare:
- To guard the convention community
- To coach clients, companions and attendees of a possible safety danger
- To innovate with steady evolution
You could keep in mind from the earlier weblog on the Cisco Dwell San Diego 2025 SOC that contributors Austin Pham and Tony Iacobelli constructed a dashboard to determine attendees and exhibiters plain textual content credentials in community visitors. This will result in potential vulnerabilities akin to unauthorized entry to methods, knowledge breaches, or community gadget compromise. Utilizing a python script, they had been capable of robotically notify them by way of e-mail to go to the SOC for steering on resolving clear-text password transmission.


Constructing on their easy but extremely efficient answer they constructed, we determined to make use of one of many searches within the dashboard to create a detection inside Splunk Enterprise Safety (ES). That is the place the true energy emerges: combining ES with Splunk SOAR enabled us to completely automate and observe your entire incident response course of inside ES, remodeling a guide course of right into a seamless end-to-end orchestration.
Earlier than we dive into what we did, we should always be aware that Splunk ES was upgraded from 8.1 to eight.2.3 and paired with Splunk SOAR. Among the revolutionary easy options baked into this we will likely be utilizing to unravel our use case.
First issues first: we’ve acquired a little bit of Frankenstein in our veins, and I imply that in probably the most flattering approach. Austin and Tony created a posh search that was not easy to assemble, nevertheless it gave me a stable basis to construct my discovering upon. The fantastic thing about it? With a primary understanding of Splunk anybody could make easy modifications to cross the fields wanted to create a discovering but additionally create the proper entity/risk_object fields. These findings and fields we determine are important to downstream automation.
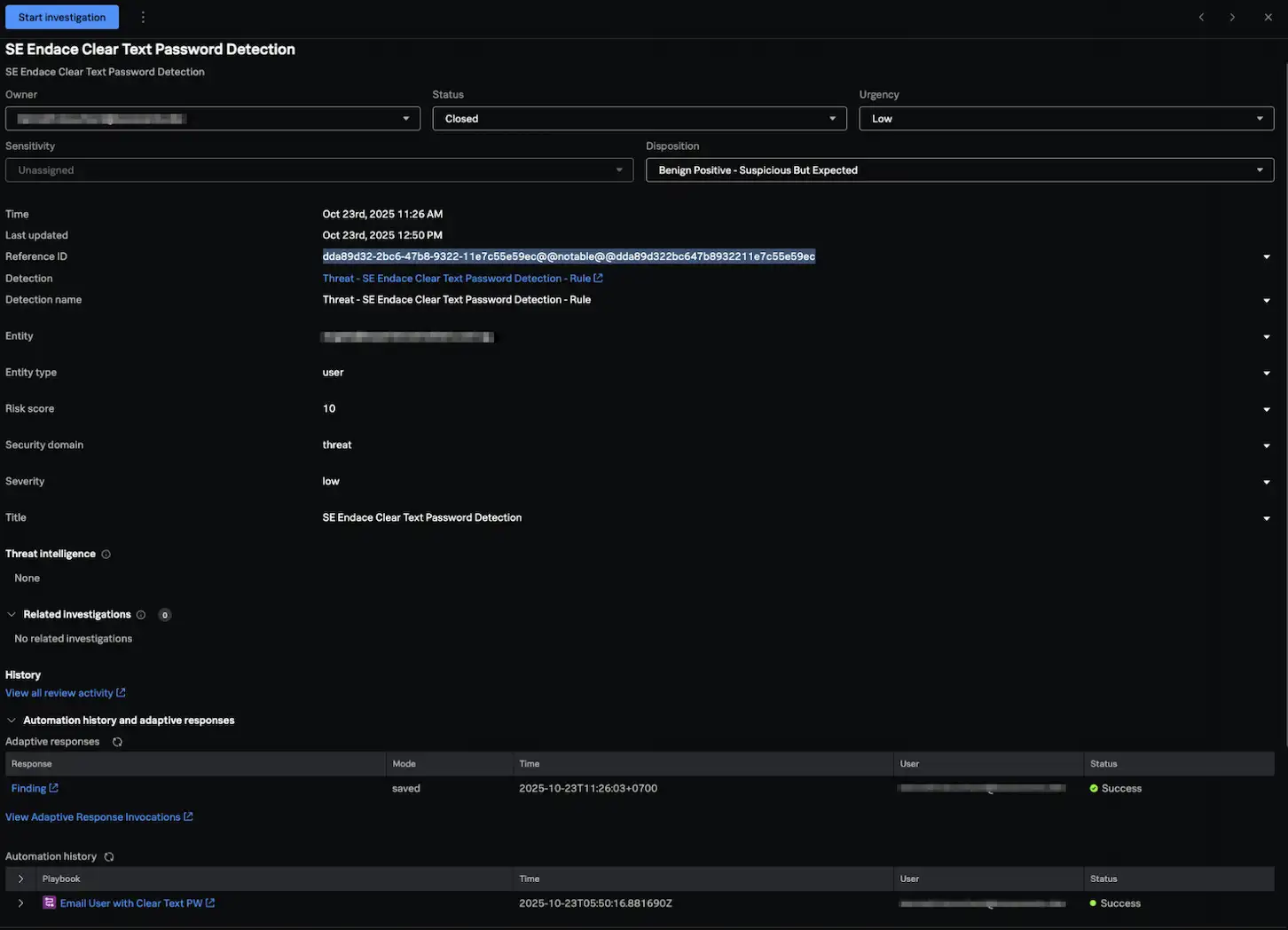
Under is what the detections appeared like inside ES.




Subsequent, we’ll speak concerning the playbook.
With Splunk ES and SOAR paired, the workflow between merchandise is seamless for SOC analysts and simpler for SOAR admins to orchestrate incident automation from ES.
The Playbook consisted of two blocks. The primary block used an out of the field internal_smtp motion to ship an e-mail. We populated the recipient discipline with the affected consumer’s e-mail tackle from the entity/risk_object discipline from our discovering and included a typical topic line and physique.
The second block was an ES API block to “replace discovering or investigation” block, one in every of 45 ES API actions to work together with Splunk ES as a part of pairing with SOAR. With that block we set the disposition to “Benign Constructive – Suspicious However Anticipated” and adjusted the standing from New to Closed.


Our final step was to create an Automation Rule a brand new function in ES 8.x . With this we had been capable of join our discovering “Risk-SE Endace Clear Textual content Password Detection – Rule” with our playbook “E-mail Person with Clear Textual content PW”. Now, our end-to-end use case is dealt with with out the SOC analyst’s intervention, aside from evaluation.


That is the e-mail output that happens when the playbook is accomplished.


With this automation in place, it gave time again to our Tier 1 & 2 analysts to deal with different Incident investigations.
Take a look at the different blogs by my colleagues within the GovWare SOC.
About GovWare
GovWare Convention and Exhibition is the area’s premier cyber info and connectivity platform, providing multi-channel touchpoints to drive group intel sharing, coaching, and strategic collaborations.
A trusted nexus for over three a long time, GovWare unites policymakers, tech innovators, and end-users throughout Asia and past, driving pertinent dialogues on the newest developments and important info move. It empowers development and innovation by collective insights and partnerships.
Its success lies within the belief and help from the cybersecurity and broader cyber group that it has had the privilege to serve over time, in addition to organisational companions who share the identical values and mission to counterpoint the cyber ecosystem.
We’d love to listen to what you suppose! Ask a query and keep linked with Cisco Safety on social media.
Cisco Safety Social Media

