Organizations more and more face challenges when analyzing knowledge saved throughout a number of AWS accounts and storage codecs. Information groups usually want to question each conventional Amazon Easy Storage Service (Amazon S3) objects and Apache Iceberg tables, resulting in expensive knowledge duplication, potential inconsistencies, and sophisticated permission administration throughout accounts.
To deal with these challenges, you possibly can mix Amazon S3 Tables, which offers native Apache Iceberg assist inside S3, with Amazon SageMaker Catalog for unified knowledge governance. This resolution helps safe cross-account knowledge entry with out duplicating datasets or compromising safety controls.
On this submit, we stroll you thru a sensible resolution for safe, environment friendly cross-account knowledge sharing and evaluation. You’ll learn to arrange cross-account entry to S3 Tables utilizing federated catalogs in Amazon SageMaker, carry out unified queries throughout accounts with Amazon Athena in Amazon SageMaker Unified Studio, and implement fine-grained entry controls on the column stage utilizing AWS Lake Formation.
This submit helps you identify correct governance and safety controls for S3 Tables in a multi-account surroundings, enabling safe and environment friendly cross-account knowledge entry.
Answer overview
We stroll you thru implementing a three-account lakehouse governance structure the place you possibly can securely share knowledge. As proven within the following diagram, Account A serves as your knowledge producer with S3 Tables, Account B acts as your central governance hub with SageMaker Catalog, and Account C represents your knowledge shoppers. We’ll display step-by-step find out how to configure cross-account entry and implement governance controls so shoppers can uncover and question knowledge from each S3 tables and conventional S3 buckets.
Prerequisite and Arrange
On this submit, we concentrate on find out how to do the cross account arrange and find out how to onboard S3 Tables. All three accounts are in the identical AWS Area. To implement this resolution, you will want three particular person accounts (A, B, C). The setup within the accounts ought to appear like the next:
- Account A (Producer): Create an Amazon S3 Desk on the account.
- Account B (Central governance and producer): That is one other account the place you will have knowledge in Amazon S3 buckets catalog through Glue Catalog. You’ll onboard these into area portal.
- Account C (Shopper account): Determine an account the place you will have shoppers question knowledge utilizing Athena to observe alongside.
The next are the high-level implementation steps for this resolution:
Step 1: Configure cross-account affiliation for governance.
Step 2: Create three Undertaking Profiles in Account B pointing to tables in Account A, B, and C.
Step 3: Create three Tasks.
Step 4: Arrange permissions for Tasks in AWS Lake Formation.
Step 5: In Account B, create Datasource to attach S3 Desk from Account A and Glue Catalog Tables from Account B.
Step 6: Publish and Subscribe to asset.
Step 7: Question S3 desk (Account A) and S3 (Account B) knowledge collectively in SQL editor (Account C).
Step 1
A. Configure cross-account affiliation for governance
On this part, we affiliate Account A and C within the Governance account B.
- Open the SageMaker Unified Studio console in Account B.
- Navigate to Domains, choose your area, then select the Account associations tab.
- Select Request affiliation and enter the Account IDs for Account A and Account C.
- Submit the affiliation request and confirm the accounts seem with “Requested” standing.

B. Allow Blueprints on your area in Accounts A, B, and C
The LakeHouseDatabase blueprint allows SageMaker Unified Studio to securely handle, question, and share knowledge from S3, Redshift, and different sources utilizing open requirements—so on this step, you allow it in Accounts A, B, and C to assist unified knowledge entry and collaboration.
- In Account A, within the SageMaker console, navigate to your area and choose the Blueprints tab.
- Choose the LakeHouseDatabase blueprint and select Allow.

- Conserving the Permissions and sources part on the default settings, select Allow Blueprint.

- Again on the blueprints display, choose the Tooling blueprint and select Allow.

- Conserving the Permissions and sources part on the default settings, configure the Networking part with the specified VPC and subnet configurations.
- Select Allow Blueprint.

- Repeat Step1.B and allow the identical blueprints in Account B to make S3 knowledge publishable and Account C so shoppers can question the info utilizing Athena.
Step 2: Create Undertaking Profiles in Account B
Use the documentation to create three mission profiles in Account B utilizing the ‘LakeHouseDatabase’ Blueprint, with every profile configured for Accounts A, B, and C respectively. For this submit, we use the next naming conference:
- datalake-project-profile-s3tables (for Account A)
- datalake-project-profile (for Account B)
- datalake-project-profile-consumer (for Account C)
Step 3: Create three Tasks for accounts A, B, and C
- Utilizing the documentation, create one Undertaking in every account. For this submit, we use the next naming conference:
- ‘producer-s3tables’ – That is configured for Account A
- ‘producer-s3’ – That is configured for Account B
- ‘shopper’ – That is configured for Account C
- After creating the Undertaking, find and make notice of the Undertaking position ARN listed underneath Undertaking particulars on the mission overview web page.

Step 4: Arrange permissions for Tasks in AWS Lake Formation
In Account A, onboard the S3 desk in SageMaker Lakehouse and grant permissions to the mission position:
- Within the AWS Lake Formation console, select Permissions, select Information permissions, after which select Grant.
- Select Principals, choose IAM customers and roles, then choose the position generated by the mission
producer-s3tablesin Step 3.
- In LF-Tags or catalog sources, select Named knowledge catalog sources, choose the S3 desk catalog from the Catalogs listing.

- In Catalog permissions, configure the Catalog permissions and grantable permissions. Select Grant to use the next permissions.

In Account A, we repeat these steps for grant permissions to the database:
- Within the AWS Lake Formation console, select Permissions, select Information permissions, after which select Grant.
- Select Principals, choose IAM customers and roles, then choose the position generated by the mission
producer-s3tablesin Step 3.
- In LF-Tags or catalog sources, select Named knowledge catalog sources, select each the S3 desk catalog and database from their respective dropdown lists.

- Configure database permissions and grantable permissions. Select Grant to use the next permissions.

In Account A, repeat these steps for grant permissions to the desk within the database:
- Within the AWS Lake Formation console, select Permissions, select Information permissions, after which select Grant.
- Select Principals, choose IAM customers and roles, then choose the position generated by the mission
producer-s3tablesin Step 3.
- In LF-Tags or catalog sources, select Named knowledge catalog sources, select each the S3 desk catalog, database, and S3 desk from their respective dropdown lists.

- Configure desk permissions and grantable permissions. Select Grant to use the next permissions.

Repeat Step 4 in Accounts B to onboard S3 to SageMaker Lakehouse and grant the mandatory permissions to the position created by your mission for Account B.
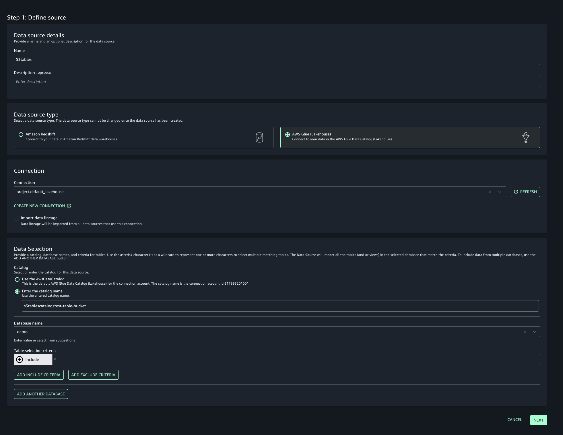
Step 5: Create Datasource and onboard S3 Desk from Account A and Glue Catalog Tables from Account B
To allow unified entry and cross-account analytics with knowledge lineage monitoring, you’ll join your SageMaker Unified Studio mission to S3 tables from each accounts:
- Navigate to your mission in SageMaker Unified Studio, choose Information sources underneath the Undertaking catalog part and select Create knowledge supply.
- Enter a reputation, description, and choose AWS Glue because the Information supply kind. Beneath Information choice, specify the S3 desk catalog identify.

- On this submit, we’ll hold the Publishing setting and Metadata settings because the default configuration.

- Select the run choice as Run on demand to manually provoke knowledge supply runs.

- Configure any optionally available connection settings, akin to importing knowledge lineage or organising knowledge high quality choices. Evaluate your configuration and create the info supply.

- As soon as created, run the info supply to import the Glue belongings into your mission’s stock.

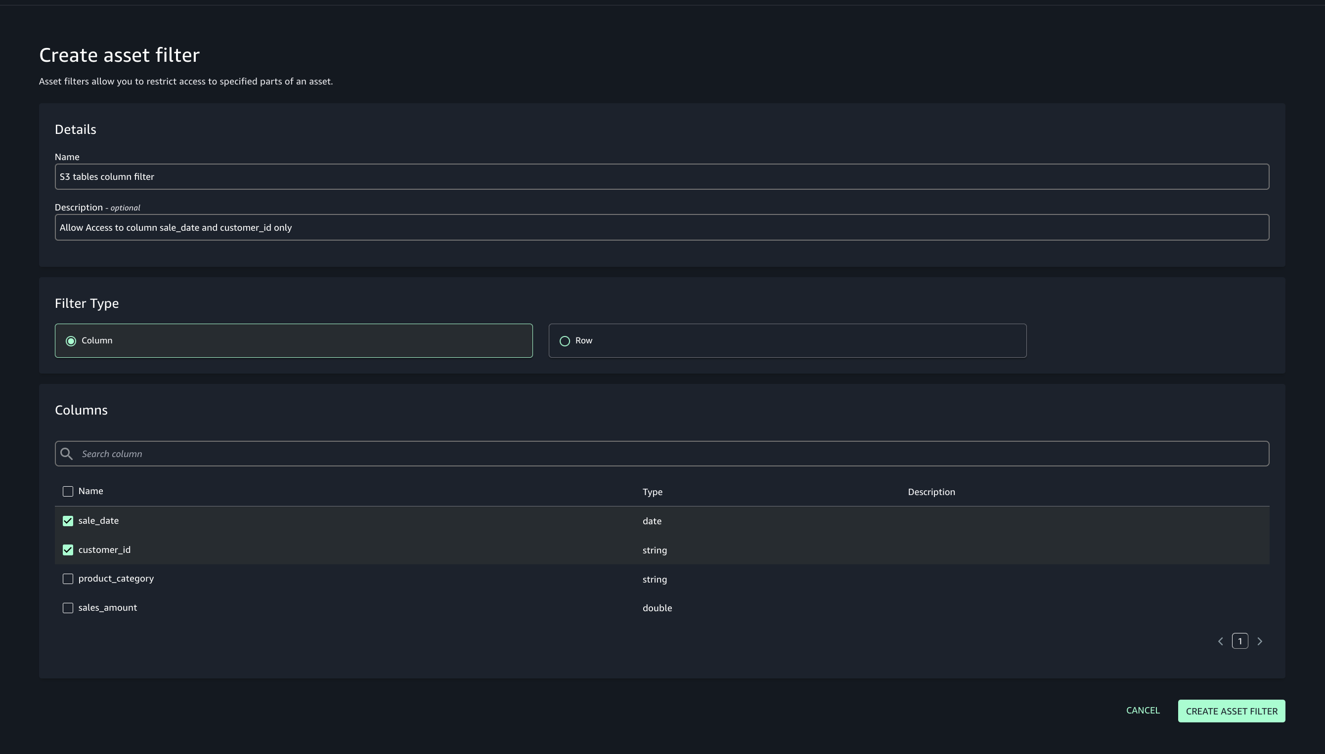
- Add asset filter to limit shopper entry, On the Asset filters tab, select Add asset filter.

- Choose Column because the filter kind, select the columns for shopper entry, and create the asset filter.

- Choose the belongings created and select Publish belongings to the SageMaker Unified Studio catalog to make them discoverable by different customers.

- Use the documentation so as to add Glue catalog as knowledge supply for S3.
Step 6: Subscribe to the asset from Shopper account in Account C
In Account C, allow the buyer groups to find, request, and subscribe to these belongings for safe, ruled knowledge sharing and collaboration throughout initiatives.
- In SageMaker Unified Studio, choose the buyer mission.
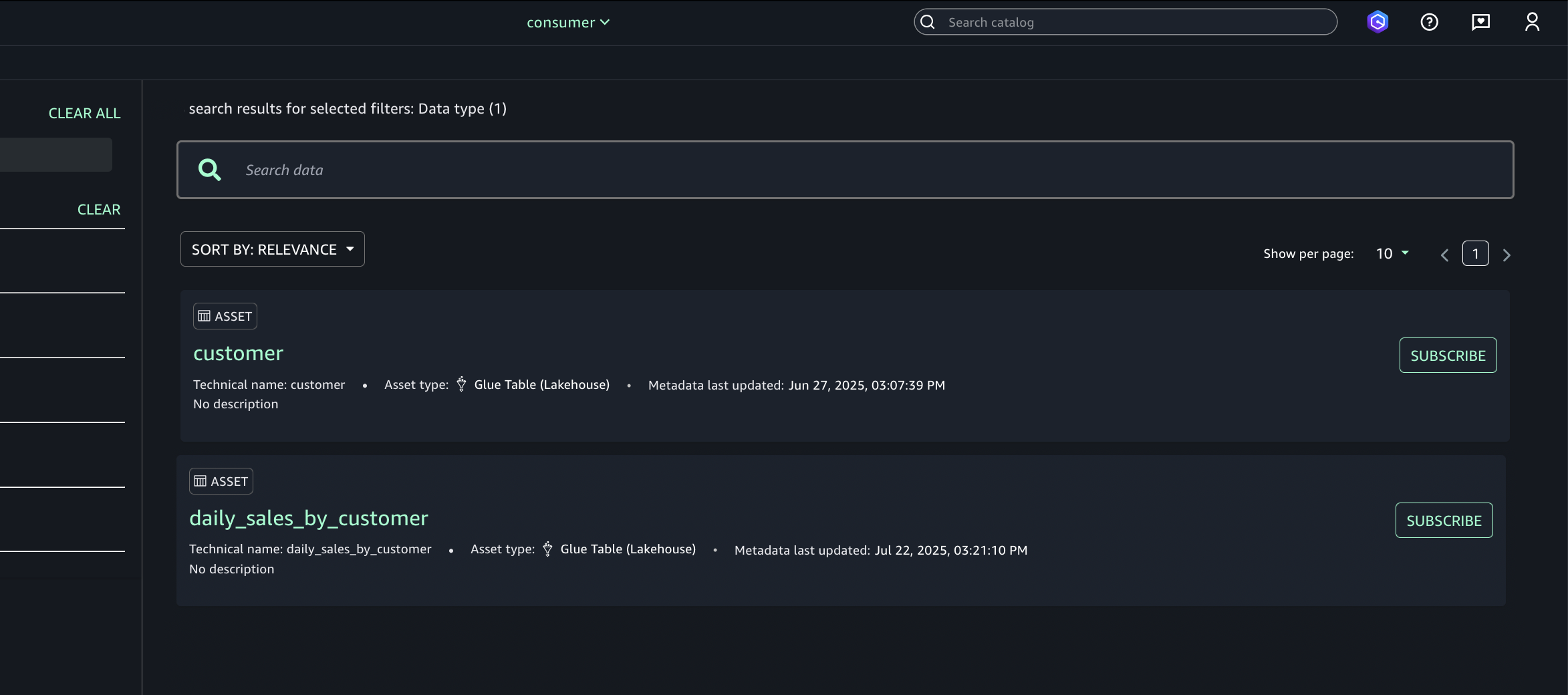
- Use the Uncover menu (prime navigation) and go to Catalog.

- Browse or seek for the revealed asset (S3 tables from Account A).

- Choose the specified asset (S3 tables from Account A) and select Subscribe.

- Within the subscription pop-up:
- Select the goal mission for asset entry.
- Present a brief justification for the entry request.
- Submit the subscription request.
- Repeat step 6 to allow the buyer (Account C) groups to find belongings in Account B.
Approve or reject a subscription request
- In Account A, open the SageMaker Unified Studio portal.
- Beneath Undertaking catalog, Subscription requests, Incoming requests tab find and examine the subscription request.

- Evaluate the requester and justification.
- Select the choice to approve with row and column filters. For this submit, we use the filter that we created earlier.

- Repeat step 6 to allow the buyer (Account C) groups to find belongings in Account B.
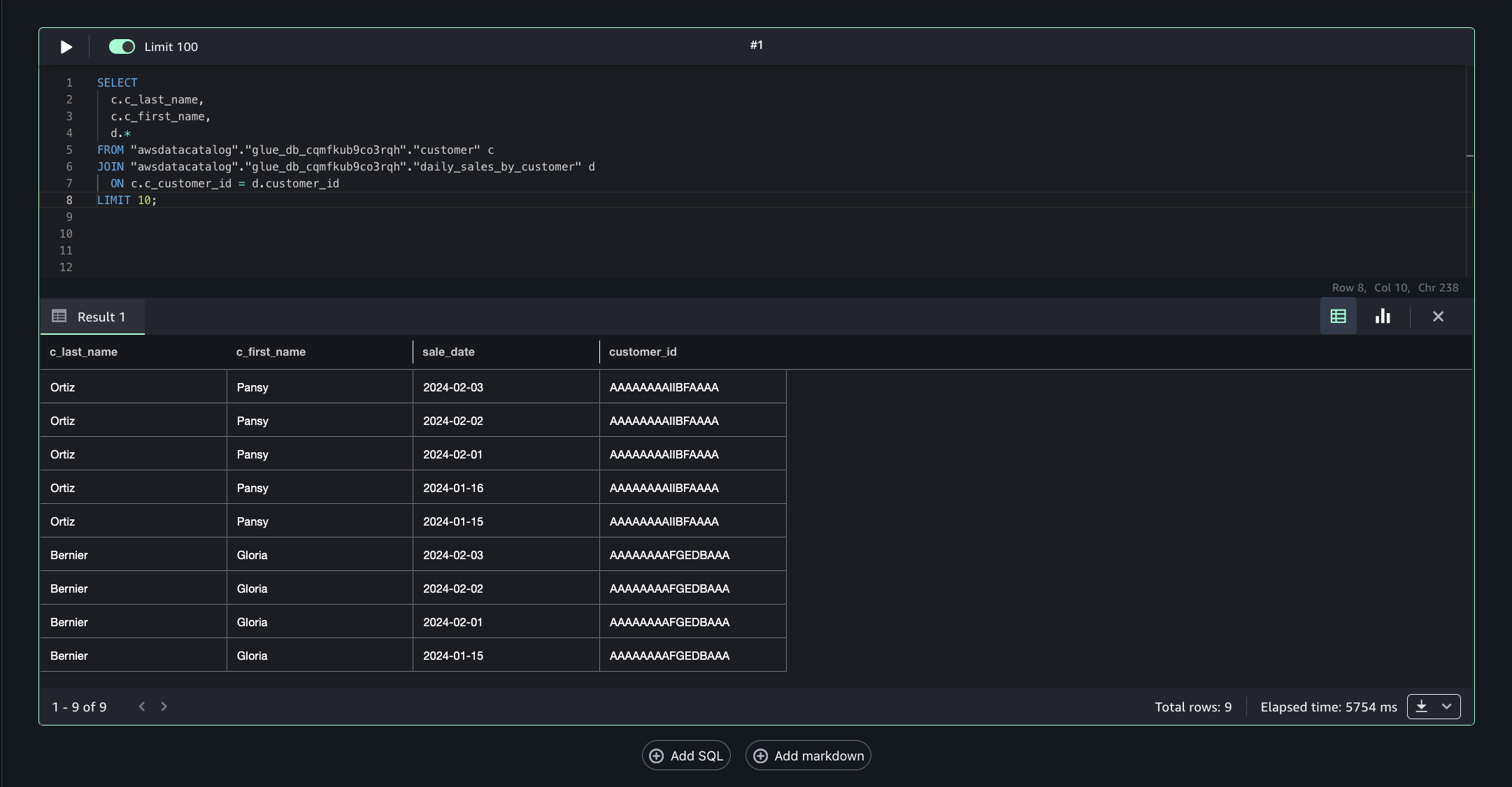
Step 7: Analyze S3 desk and S3 knowledge collectively in question editor
Account C (shopper) now has full entry to the buyer knowledge in S3 from Account B, and the daily_sales_by_customer knowledge in S3 tables from Account A with restricted columns. Each datasets comprise a typical column Customer_id.
To generate mixed insights, belongings from Account A and Account B may be queried and joined on Customer_id.
- In SageMaker Unified Studio (shopper mission in Account C), go to the Construct part and choose Question Editor.

- Run the next SQL question to affix the belongings from Account B and Account A on the frequent column Customer_id, enabling unified cross-account analytics.
This strategy permits combining filtered, ruled knowledge from a number of accounts right into a single question for complete insights.
Clear up
To keep away from ongoing expenses, clear up the sources created throughout this walkthrough. Full these steps within the specified order to facilitate correct useful resource deletion. You may want so as to add respective delete permissions for databases, desk buckets, and tables in case your IAM person or position doesn’t have already got them.
- Delete any created IAM roles or insurance policies.
- Delete all of the initiatives you created within the SageMaker Unified Studio area.
- Delete the SageMaker Unified Studio area you created.
Conclusion
On this submit, we explored how Amazon SageMaker Catalog integrates with S3 Tables to supply complete knowledge governance in cross-account environments. We demonstrated how knowledge publishers can onboard S3 Tables to SageMaker Lakehouse whereas knowledge shoppers can effectively search, request entry, and leverage accepted datasets for analytics and AI improvement.
The mixing between SageMaker Catalog, S3 Tables, and AWS AWS Lake Formation creates a unified governance framework that eliminates knowledge silos whereas sustaining strong safety controls. By automated subscription workflows and fine-grained entry permissions, organizations can implement self-service knowledge entry with out compromising compliance or knowledge high quality.
Concerning the authors



